Kimi-K2
Kimi-K2
Overview
From scratch implementation of Kimi-K2
Technical Details
- Framework: PyTorch
- Dataset: Custom
- Category: Language Models
Implementation Details
A PyTorch reimplementation of a DeepSeek V3-inspired transformer model with Mixture of Experts (MoE), Latent Attention, and other advanced features.
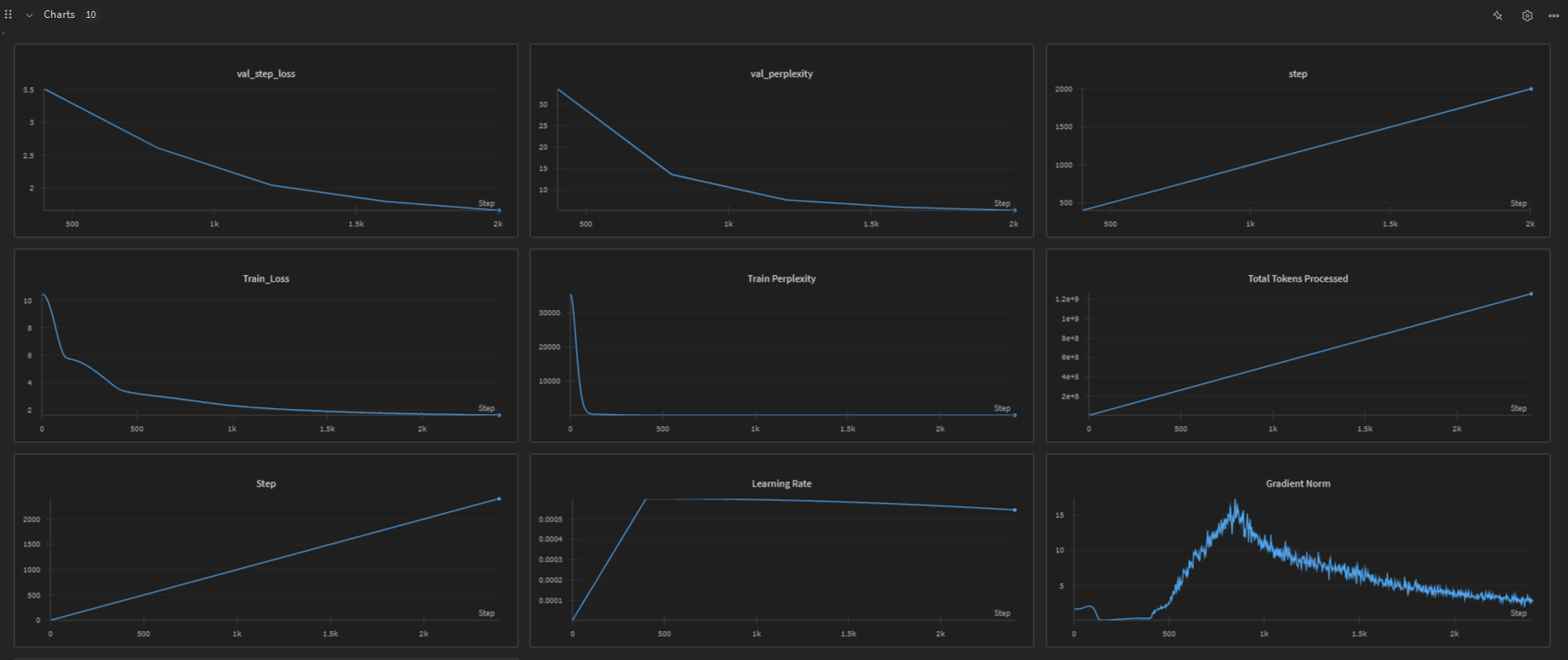
๐ Training Results & Model Weights
๐ View Training Report: StoryKimi Training Results on WandB
๐พ Download Pre-trained Weights:
- Hugging Face Model: YuvrajSingh9886/StoryKimi
- WandB Checkpoints: Check the WandB report above for additional trained model checkpoints
Features
- Latent Attention: Efficient attention mechanism with compressed key-value representations
- Mixture of Experts (MoE): 8 experts with top-2 routing and shared expert support
- SWiGLU Activation: Advanced activation function in expert layers
- Sinusoidal Positional Embeddings: Position encoding for sequence understanding
- Liger Kernels: Optimized kernels for faster training (optional)
- Distributed Training: Support for multi-GPU training with DDP
- Advanced Optimizer: Muon optimizer with auxiliary Adam for better convergence
- Gradio Interface: Interactive web interface for text generation
Model Architecture
Default Configuration
- Embedding Dimensions: 384
- Decoder Layers: 6
- Attention Heads: 8
- MoE Experts: 8 (top-2 routing)
- Block Size: 128 tokens
- Vocabulary Size: Based on Llama-2-7b tokenizer (~32,000 tokens)
- Latent Dimension: 64 (for compressed attention)
Full Parameter List
Model Architecture Parameters
--block_size: Maximum sequence length (default: 128)--batch_size: Training batch size (default: 256)--embeddings_dims: Model embedding dimensions (default: 384)--no_of_heads: Number of attention heads (default: 8)--no_of_decoder_layers: Number of decoder layers (default: 6)--latent_dim: Latent dimension for attention (default: 64)
Mixture of Experts (MoE) Parameters
--experts: Number of MoE experts (default: 8)--top_experts: Number of experts to route to (default: 2)--use_shared_expert: Enable shared expert in MoE (default: True)--noisy_topk: Use noisy top-k routing (default: False)--useauxFreeLoadBalancingLoss: Use auxiliary-free load balancing loss (default: True)--aux_free_bias_update_rate: Bias update rate for load balancing (default: 0.001)--loss_scale: Loss scaling factor (default: 0.3)
Training Hyperparameters
--epochs: Number of training epochs (default: 1)--max_lr: Maximum learning rate (default: 6e-4)--weight_decay_optim: Weight decay for optimizer (default: 0.1)--beta_1: Beta1 for optimizer (default: 0.9)--beta_2: Beta2 for optimizer (default: 0.95)--eps: Epsilon for optimizer (default: 1e-8)--clip: Gradient clipping value (default: 1.0)
Regularization Parameters
--dropout: Dropout rate (default: 0.1)--attn_dropout: Attention dropout rate (default: 0.1)
System Configuration
--device: Device to use (default: โcudaโ)--use_checkpointing: Use gradient checkpointing (default: False)--use_liger: Use Liger kernels for optimization (default: True)--ignore_pad_token_in_loss: Ignore padding tokens in loss calculation (default: True)
Data Configuration
--vocab_size: Vocabulary size (default: 32000, updated based on tokenizer)--base_freq: Base frequency for positional encoding (default: 100000)--hf_token: Hugging Face token for accessing gated models like Llama-2 (default: None)--dataset: Dataset to use (โtinystoriesโ, โfinewebโ, โtinyshakespeareโ) (default: โtinystoriesโ)
Generation Parameters
--generation_max_length: Maximum length for text generation (default: 50)--generation_top_k: Top-k value for sampling (default: 50)--generation_temperature: Temperature for sampling (default: 1.0)
Logging and Checkpointing
--log_interval: Steps between logging (default: 100)--save_interval: Steps between saving checkpoints (default: 2000)--eval_interval: Steps between evaluation (default: 400)--eval_iters: Number of iterations for evaluation (default: 400)--warmup_iters: Number of warmup iterations (default: 400)--total_iters: Total training iterations (default: 10000)--lr_decay_iters: Learning rate decay iterations (default: 10000)--wandb_project: Wandb project name (default: โstorykimiโ)--wandb_run_name: Wandb run name (default: None)
Batch Size Configuration
--total_batch_size: Total batch size for gradient accumulation (default: 524288)--micro_batch_size: Micro batch size (default: batch_size)
Distributed Training
--use_ddp: Use distributed data parallel (default: False)
Quick Start
Installation
chmod +x install.sh
./install.sh
Using Pre-trained Weights
- Download Model Weights:
- Option 1: Download from Hugging Face - YuvrajSingh9886/StoryKimi
- Option 2: Visit the WandB Training Report for additional checkpoints
- Place downloaded files in the
checkpoints/directory
- Load Pre-trained Model for Inference:
# Using the Gradio web interface python gradio/app.py --hf_token "your_token_here" # Or use in your own code python inference.py --checkpoint_path checkpoints/your_checkpoint.pt # Using Hugging Face transformers (if available) from transformers import AutoModel, AutoTokenizer model = AutoModel.from_pretrained("YuvrajSingh9886/StoryKimi")
Important: Hugging Face Token Setup
Since this model uses the Llama-2 tokenizer, youโll need a Hugging Face token to access the gated model.
- Get a Hugging Face Token:
- Go to Hugging Face Settings
- Create a new token with โReadโ permissions
- Accept the Llama-2 license at meta-llama/Llama-2-7b-hf
- Set your token in one of these ways:
# Option 1: Environment variable (recommended) export HF_TOKEN="your_token_here" # Option 2: Pass as command line argument python trainer.py --hf_token "your_token_here"
Training Examples
Basic Training (Single GPU)
# With environment variable
export HF_TOKEN="your_token_here"
python trainer.py
# With command line argument
python trainer.py --hf_token "your_token_here"
Training with Custom Parameters
# Train with larger model
python trainer.py --hf_token "your_token_here" --embeddings_dims 512 --no_of_heads 16 --no_of_decoder_layers 8
# Train with different dataset
python trainer.py --hf_token "your_token_here" --dataset fineweb --epochs 3
# Train with custom learning rate and batch size
python trainer.py --hf_token "your_token_here" --max_lr 1e-3 --batch_size 128 --block_size 256
# Train with more experts
python trainer.py --hf_token "your_token_here" --experts 16 --top_experts 4
# Train without shared expert
python trainer.py --hf_token "your_token_here" --use_shared_expert False
# Train with noisy top-k routing
python trainer.py --hf_token "your_token_here" --noisy_topk True
Multi-GPU Distributed Training
# Set token as environment variable for distributed training
export HF_TOKEN="your_token_here"
# 2 GPUs
torchrun --nproc_per_node=2 trainer.py
# 4 GPUs with custom parameters
torchrun --nproc_per_node=4 trainer.py --batch_size 128 --embeddings_dims 512
# 8 GPUs with large model configuration
torchrun --nproc_per_node=8 trainer.py \
--embeddings_dims 768 \
--no_of_heads 12 \
--no_of_decoder_layers 12 \
--experts 16 \
--top_experts 4 \
--batch_size 64 \
--block_size 512
Advanced Training Configurations
High-Performance Setup
export HF_TOKEN="your_token_here"
python trainer.py \
--embeddings_dims 768 \
--no_of_heads 12 \
--no_of_decoder_layers 12 \
--experts 16 \
--top_experts 4 \
--batch_size 32 \
--block_size 512 \
--max_lr 3e-4 \
--epochs 5 \
--use_liger True \
--wandb_project "storykimi-large"
Experimental Setup
export HF_TOKEN="your_token_here"
python trainer.py \
--noisy_topk True \
--use_shared_expert False \
--aux_free_bias_update_rate 0.01 \
--loss_scale 0.5 \
--dropout 0.2 \
--attn_dropout 0.15 \
--wandb_project "storykimi-experimental"
Memory-Efficient Setup
export HF_TOKEN="your_token_here"
python trainer.py \
--use_checkpointing True \
--batch_size 64 \
--micro_batch_size 16 \
--total_batch_size 262144 \
--block_size 128
Inference with Gradio
# Set your HF token
export HF_TOKEN="your_token_here"
# Run the Gradio app
cd gradio
python app.py --hf_token "your_token_here"
# Or with environment variable
cd gradio
python app.py
# With custom port and public sharing
cd gradio
python app.py --hf_token "your_token_here" --port 8080 --share
Help and Parameter Information
# View all available parameters
python trainer.py --help
# View Gradio app parameters
cd gradio
python app.py --help
Environment Variables
You can set the following environment variables instead of passing them as arguments:
# Hugging Face token (recommended approach)
export HF_TOKEN="your_token_here"
# Wandb API key (optional, for experiment tracking)
export WANDB_API_KEY="your_wandb_key_here"
File Structure
StoryKimi/
โโโ config.py # Model configuration and hyperparameters with argparse
โโโ model.py # Model architecture (DeepSeekV3, MoE, Attention, etc.)
โโโ tokenizer.py # Tokenizer setup
โโโ data.py # Data loading and preparation
โโโ inference.py # Inference functions and text generation
โโโ trainer.py # Main training loop with DDP support
โโโ install.sh # Setup script
โโโ requirements.txt # Python dependencies
โโโ gradio/
โ โโโ app.py # Gradio web interface
โ โโโ requirements.txt
โโโ generated_data/ # Generated text outputs
Training Features
- Gradient Accumulation: Configurable batch size scaling
- Learning Rate Scheduling: Cosine decay with warmup
- Gradient Clipping: Prevents gradient explosion
- Wandb Integration: Experiment tracking and logging
- Checkpointing: Regular model checkpoints during training
- Loss Calculation: Optimized cross-entropy with padding token handling
- Distributed Training: Multi-GPU support with DDP
- Memory Optimization: Gradient checkpointing support
Generation Methods
- Top-k Sampling: Traditional sampling with temperature control
- Beam Search: Deterministic search for high-quality outputs
Advanced Usage
Configuration Files
All parameters can be set via command line arguments. For complex configurations, consider creating shell scripts:
#!/bin/bash
# large_model_config.sh
python trainer.py \
--embeddings_dims 1024 \
--no_of_heads 16 \
--no_of_decoder_layers 24 \
--experts 32 \
--top_experts 8 \
--batch_size 16 \
--block_size 1024 \
--max_lr 1e-4 \
--epochs 10 \
--use_liger True \
--use_checkpointing True \
--wandb_project "storykimi-large-scale"
Custom Dataset Training
# TinyStories (default)
python trainer.py --dataset tinystories
# FineWeb (large scale)
python trainer.py --dataset fineweb --epochs 3 --batch_size 64
# TinyShakespeare (character level)
python trainer.py --dataset tinyshakespeare --block_size 256
Monitoring and Logging
# Custom wandb configuration
python trainer.py \
--wandb_project "my-experiment" \
--wandb_run_name "test-run-1" \
--log_interval 50 \
--eval_interval 200 \
--save_interval 1000
Hardware-Specific Optimizations
For High-Memory GPUs (A100, H100)
python trainer.py \
--batch_size 512 \
--block_size 2048 \
--embeddings_dims 1024 \
--total_batch_size 1048576
For Low-Memory GPUs (RTX 3080, 4080)
python trainer.py \
--batch_size 32 \
--micro_batch_size 8 \
--block_size 128 \
--use_checkpointing True \
--embeddings_dims 256
Usage Examples
Basic Training
from trainer import train
train()
Text Generation
from inference import topk_sampling
from model import DeepSeekV3
from config import ModelArgs, get_args
# Load with custom config
args = get_args()
model_args = ModelArgs(args)
model = DeepSeekV3(device='cuda')
text = topk_sampling(model, "Once upon a time", device='cuda')
Loading a Trained Model
import torch
from model import DeepSeekV3
from config import ModelArgs, get_args
# Load saved model
args = get_args()
model_args = ModelArgs(args)
model = DeepSeekV3(device='cuda')
model.load_state_dict(torch.load('path/to/checkpoint.pt'))
model.eval()
Performance Tips
- Use Mixed Precision: Enable automatic mixed precision for faster training
- Gradient Checkpointing: Use
--use_checkpointing Truefor memory-constrained setups - Liger Kernels: Keep
--use_liger Truefor optimized operations - Batch Size Tuning: Start with smaller batch sizes and increase gradually
- Block Size: Larger block sizes improve quality but require more memory
Troubleshooting
Common Issues
Authentication Error (401)
# Make sure you have accepted the Llama-2 license and have a valid token
# Visit: https://huggingface.co/meta-llama/Llama-2-7b-hf
# Then set your token:
export HF_TOKEN="your_token_here"
Out of Memory (OOM)
# Reduce batch size and enable checkpointing
python trainer.py --hf_token "your_token_here" --batch_size 16 --use_checkpointing True
# Use gradient accumulation
python trainer.py --hf_token "your_token_here" --batch_size 32 --micro_batch_size 8
Slow Training
# Enable Liger kernels and increase batch size
python trainer.py --hf_token "your_token_here" --use_liger True --batch_size 256
# Use multiple GPUs
export HF_TOKEN="your_token_here"
torchrun --nproc_per_node=4 trainer.py
NaN Loss
# Reduce learning rate and enable gradient clipping
python trainer.py --hf_token "your_token_here" --max_lr 1e-4 --clip 0.5
Contributing
Feel free to contribute improvements, bug fixes, or new features!
Requirements
- Python 3.8+
- PyTorch 2.0+
- Transformers
- Datasets
- Gradio
- Wandb
- Liger-kernel (optional)
- Muon optimizer
License
MIT License
Source Code
๐ GitHub Repository: Kimi-K2
View the complete implementation, training scripts, and documentation on GitHub.